HRM人事招聘管理系统
协助HR高效的方式完成企业人才的吸引、识别、筛选及录用工作。
协助HR高效的方式完成企业人才的吸引、识别、筛选及录用工作。
HRM人事招聘管理系统 - 协助HR高效的方式完成企业内外部人才的吸引、识别、筛选及录用工作。
主要功能:主页、面试、候选人、人才库、岗位、公告、统计、IM、权限、架构。
在浏览器中输入地址,登录织蝶云人事招聘管理系统,输入用户名和密码,点击“登录”进入系统。

用户登录织蝶云系统,自动跳转至个人中心;个人中心显示统计用户基本的信息;用户自身相关联的相关信息,统计各种图表。

点击顶部右上角用户名,展开下拉菜单显示,找到基本资料,进入基本资料修改页面。

点击顶部右上角用户名,展开下拉菜单显示,找到更换头像,进入头像修改页面。
![]()
点击顶部右上角用户名,展开下拉菜单显示,找到更换密码,进入密码修改页面。

点击右上角用户名,展开下拉菜单显示,找到聊天,进入Im聊天界面。
聊天最新消息
聊天联系人
你可以点击右上角用户名,展开下拉菜单显示,找到退出,点击退出,直接退出系。.
根据招聘规则指派相关人员,每个人员要处理的简历所在的第N步;汇总要处理的简历信息,包括筛选、面试通知、一面、二面、三面、背调、入职通知、入职;点击每一步,可查看相关信息。

汇总我已经处理过的简历信息,包括筛选、面试通知、一面、二面、三面、背调、入职通知、入职;点击每一步,可查看相关信息。

进入筛选选项卡;点击候选人员姓名,可进入详情处理简历。
未处理的

已处理的

进入通知选项卡;点击候选人员姓名,可进入详情处理简历。
未处理的

已处理的

进入一面选项卡;点击候选人员姓名,可进入详情处理简历。
未处理的

已处理的

转让他人

进入二面选项卡;点击候选人员姓名,可进入详情处理简历。
未处理的

已处理的

转让他人

进入三面选项卡;点击候选人员姓名,可进入详情处理简历。
未处理的

已处理的

转让他人

进入背调选项卡;点击候选人员姓名,可进入详情处理简历。
未处理的

已处理的

转让他人

进入入职通知选项卡;点击候选人员姓名,可进入详情处理简历。
未处理的

已处理的

进入入职选项卡;点击候选人员姓名,可进入详情处理简历。
未处理的

已处理的

在候选人管理中,可以管理搜索、导出。

候选人管理列表中,右上角可按点击创建新候选人。

候选人管理列表中,在列表中点击操作,选择编辑。

候选人管理列表中,在列表中点击候选人名称,即可查看。

在人才库管理中,可以管理已入职、淘汰、搜索。

人才库管理列表中,在列表中点击人才库名称,即可查看。

在岗位管理中,可以按部门进行管理查看。

岗位管理列表中,右上角可按点击创建新岗位。

岗位管理列表中,在列表中点击操作,选择编辑。

岗位管理列表中,在列表中点击招聘规则,即可查看设置。

在公告管理中,用户可对公告进行管理,进行添加、删除、编辑等操作。

公告列表中,进行查看。

公告管理列表中,右上角可按点击创建新公告。

公告管理列表中,在列表中点击操作,选择编辑。

在公告详情中,可对公告进行评价、赞等操作。

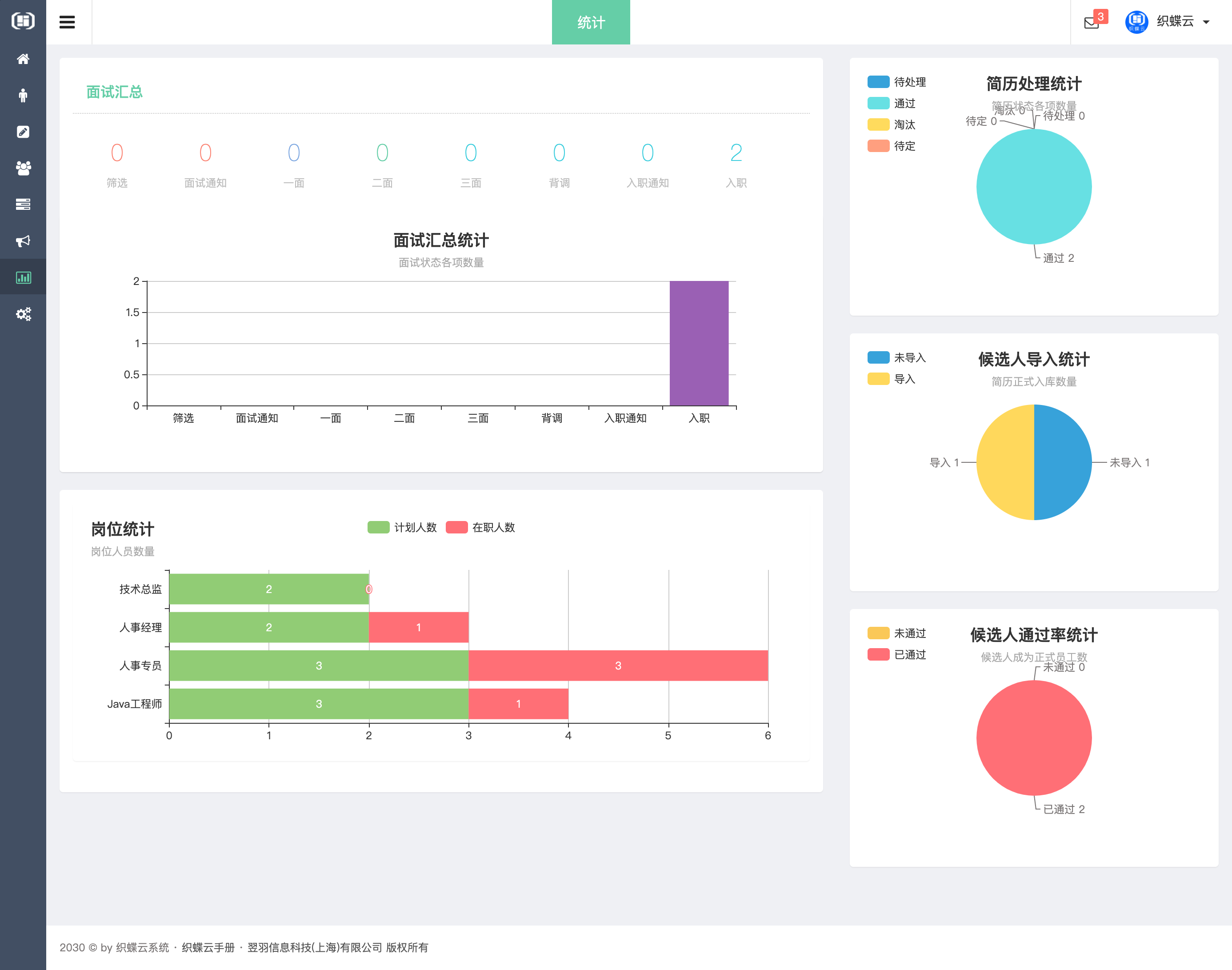
根据不的条件进行统计筛选。

企业员工管理,可对员工进行禁用、删除、恢复、员工回收站等操作

部门设置,可按部门查看员工

职级设置

员式职称设定与管理

权限分组管理


权组页面,点击设置,查看修改企业信息,设置企业邮箱,查看登录日志。


